欢迎来到东莞国瑞电子科技有限公司官网!

15年专注于机房动环监控系统研发、生产

帮助7000余项目成功中标!
机房环境监控系统 - 动力环境监控系统 0769-38855188
@ 当前位置 /   您现在的位置: 主页 > 机房监控解决方案 >
详情 / DETAIL
智能银行动环可视化系统
发布时间:2021-05-11
0
文章简介:
银行动环系统,智能银行动环可视化系统
 
  智能银行动环可视化系统基于银行自身内部多维管理思路,如何做到银行安保与动态环境管理相结合,并
银行动环可视化系统利用科技的手段,让管理实现:便捷、高效、快速;让行动变得:简单、安全、可靠;实现管理一步到位。
 
(2)项目背景

  银行动环可视化系统正是基于此目的,结合多个硬件传感器综合开发,做到万物互联互通。通过软件硬件、跨第三方平台对接开发,开发出一款可实现跨区域集中监控分布于在各个城市多个银行网点动态环境变化,并以电子地图,可视化事件触发,告警数据滚动刷新,等科技手段。结合国瑞电子SPD-6500最新型监控主机,实时把握每一个网点状况。并以良好大气的软件界面,让管理层实现对各地银行网点管理直观明了。

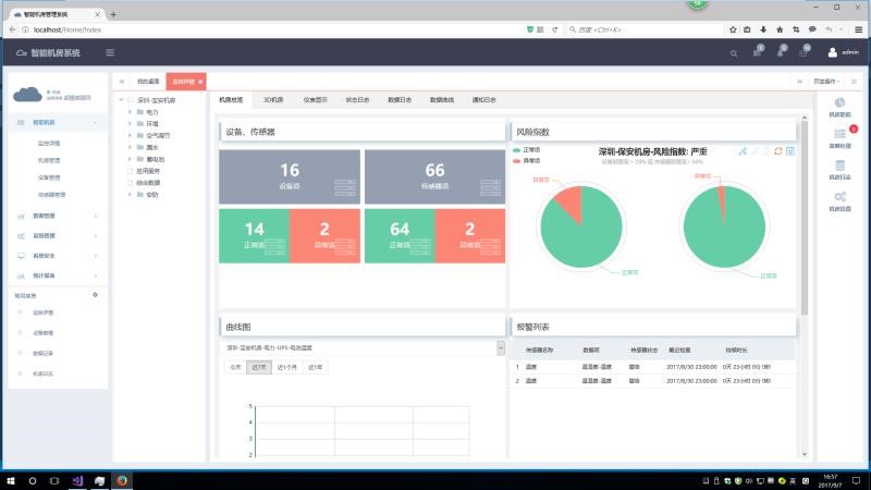
二、   国瑞电子智能机房系统功能展示
 

银行动环系统,智能银行动环可视化系统

 
三、动环系统重点模块明细整理

监控平台功能

集中管理

智能银行动环可视化系统能对分布在各地的多个银行网点实现跨区域集中监控管理,通过地图可视化界面或树形列表的方式实现对各地环境监控主机的数据的监控。
在监控软件界面最下面有一栏是显示当前最新的实时告警数据,用户可以在任何的监测页面、配置页面、查询页面、统计页面上看到这一栏的实时告警数据,告警直观明了。
银行动环系统,智能银行动环可视化系统

 银行动环系统,智能银行动环可视化系统

银行动环系统,智能银行动环可视化系统
 
银行动环系统,智能银行动环可视化系统
 

友好的图形化界面

系统提供友好的图形化界面,对每个传感器的展示通过各种仪表控件进行展示,直观地显示当前传感器数据和状态。
 
银行动环系统,智能银行动环可视化系统
 
银行动环系统,智能银行动环可视化系统
 

电子地图

用户可以自行导入地理分布图,在分布图上可以添加每个机房节点图标,点击该机房节点图标,可以链接到下一级画面,可以方便地进入每个被监控机房的平面图或立体图。
进入到机房的电子地图上,在图片上显示各个传感器的图标和传感器的状态,如果传感器告警,则传感器状态变为红色,鼠标移动到传感器的图标上会显示传感器的监测数据。

银行动环系统,智能银行动环可视化系统

银行动环系统,智能银行动环可视化系统

告警管理

l  报警延时机制:系统对每个被监测对象提供告警延时机制,可自定义告警延时的时间长度防止因干扰产生的误告警及告警阀值临界点的左右徘徊告警。
l  丰富的报警方式:系统可以根据不同报警事件提供不同的报警方式:WEB界面、电话拨号、电话语音、短信、电子邮件等告警方式,并且支持电话拨号和短信联合报警模式,充分满足不同客户的告警需求。
l  报警时间段控制:可以为每个监测对象设置不同的告警时间段进行告警,如红外传感器白天上班时间可以屏蔽告警,晚上下班后设置为告警。
l  报警信息的准确定位:对报警的设备、事件、内容等进行准确定位,例如:“2012年05月11日,XX机房的温度超标告警,告警值为26.8℃,请立即查看”“2012年05月11日,XX机房UPS组市电故障,请立即检查”。
l  报警跟踪:系统提供对于任意一条报警信息的状态进行跟踪统计,包括报警时间,报警内容,确认时间,处理时间,处理日志以及处理人等情况的统计。
l  告警记录查询:系统支持对告警监测项提供按照时间段、告警消除情况、告警确认情况进行查询。
l  告警冻结:系统支持对每个被监测对象提供告警冻结功能,可以设置冻结的时间,若监测对象被冻结后,那么在冻结的时间内不会发送告警信息给用户。
 

数据分析

监控系统可根据站点树形列表选择站点,选择查询的起止时间和查询的监测量来查询该监测量在这段时间内的数据。查询的内容含有数据采集时间、描述、类型和数据。支持生成历史曲线图,可按照小时、日、月方式进行统计。

统计报表

监控系统提供对各个站点的监测量提供日统计、月统计和年统计和客户定制的报表统计,可选择起止时间、选择具体某一个监测量来进行日统计,统计的内容至少含有最小值、最大值、平均值,并支持数据报表导出功能。
银行动环系统,智能银行动环可视化系统
 

系统日志查询

监控系统提供系统日志管理功能。系统日志管理包括系统访问日志管理和系统操作日志管理。系统将用户的登录信息(包括成功与不成功的登录)记录下来,以供查询。用户登录信息包括用户名称、登录终端标识、登录时间和退出时间。系统将用户的操作信息记录下来,以供查询。操作信息包括实施操作的用户、操作时间、操作名称、操作对象、操作结果。









  如果您想了解更多智能银行动环可视化系统或动环监控系统信息,或者您有任何疑问,请致电: 4006-020-248或通过百度商桥在线咨询。国瑞电子为您提供24小时在线客户服务,我们将竭诚为您服务!同时,国瑞电子是动力环境监控产品制造商,更是中国机房监控系统解决方案供应商,可以为您提供更多的产品与解决方案、免费报价。


友情链接:
免费网站建设 南宁IT运维外包 崇左SEO优化 崇左App开发制作 南宁网站建设售后服务 桂林网站建设方案开发 柳州做网站 南宁网站制作公司 广州网站制作 防城港网站开发 广州网站建设开发 广西OA定制服务 北海网站建设制作 南宁高端网站制作 柳州移动端开发 桂林网站开发 崇左网站建设公司 梧州建站服务公司 生态农业种植 厨房设备厂家 南宁AI小程序定制服务 深圳网站建设制作公司 南宁网站定制服务制作公司 南宁营销企业网站建设 南宁企业推广代运营公司 南宁企业建站服务公司 柳州网络营销推广公司 南宁网站SEO优化推广 南宁外贸营销推广 南宁谷歌SEO优化 桂林微信开发 南宁微信定制开发 南宁建站 玉林建站服务公司 钦州网站设计公司 来宾网站建设公司 南宁企业营销推广策划公司 南宁网络营销公司 南宁网站集群定制公司 南宁商城网站制作 柳州软件开发服务 河池网站建设公司 桂林谷歌SEO推广 网站建设外包公司 App定制开发外包 南宁企业官网设计开发 广西小程序开发 南宁小程序外包 南宁软件系统开发 北海小程序开发 柳州网络公司 桂林网站建设 南宁小程序公司 南宁软件外包开发 柳州商城系统开发 南宁微信开发 南宁小程序定制开发公司 南宁专业建站公司 南宁软件定制开发公司 南宁PSI软件服务 南宁APP开发公司玉林网站开发 贵港网站设计 梧州营销型网站设 小程序商城系统开发 南宁小程序开发公司 南宁营销网站制作公司 南宁系统开发 深圳网站制作 肇庆网站推广 湛江网站推广 南宁建网站 南宁SEO优化 南宁小程序开发 小程序开发 南宁运维外包 南宁企业网站制作开发 南宁企业小程序制作开发 南宁企业口碑营销外包 南宁企业SEO优化服务外包 南宁SEO优化 防城港网站建设 钦州网站建设 北海小程序开发公司 南宁APP开发 柳州小程序开发公司 河池网站优化公司 南宁网站建设制作公司 南宁APP定制开发公司 南宁企业网站建设 南宁企业站点制作 桂林软件开发 柳州网站建设 南宁网站设计公司 南宁企业微信小程序定制开发服务 南宁网站建设专家 深圳小程序定制公司 深圳网站建设公司 南宁定制开发公司 南宁定制网站开发公司 南宁站点建设制作服务 网站建网站服务公司 南宁APP定制开发公司 玉林app开发 智能温室厂家 中央厨房设备 桂林网站建设团队 北海网站建设 贵港营销型网站建设 南宁建站服务公司 南宁小程序服务公司 钦州网站制作设计 北海网站制作设计 防城港网站制作设计 南宁APP开发服务 企业网站建设 南宁企业营销网站建设制作 南宁网站优化服务公司 南宁新媒体运营 崇左专业网站制作 来宾网站设计公司 广西贺州网站制作公司 南宁小程序开发公司 桂林高端网站建设 百色网站建设公司 崇左网站建设 钦州网站建设公司 贺州网站建设 广州网站建设 深圳网站建设公司 南宁谷歌海外推广公司 南宁建站公司 南宁小程序定制 深圳网站建设公司 南宁网站营销推广公司 南宁线上营销推广公司 南宁网站定制 南宁小程序平台 南宁网站营销推广 南宁企业网站制作公司 南宁软件公司 南宁系统软件开发 南宁小程序开发制作公司 南宁企业网站建设平台 南宁网路哟营销网站制作公司 南宁ERP软件开发 南宁小程序开发定制公司 南宁网络营销推广公司 南宁网站制作推广 做网站设计的公司 南宁做网络推广的公司 网站群定制公司 桂林做网站的公司 南宁做营销网站的公司 南宁做企业网站的公司 南宁SEO推广外包公司 南宁企业网站营销推广服务商 南宁小程序制作推广 南宁办公OA系统 南宁营销网站建设 南宁软件定制服务 南宁系统软件开发 贵港小程序开发公司 河池小程序开发 百色小程序开发 钦州小程序开发 水处理设备工程 南宁企业建站服务公司 玉林网站建设公司 来宾网站建设 防城港网站设计 南宁网站设计开发公司 南宁APP外包制作公司 南宁SEO优化公司 南宁企业网站推广公司 南宁企业网站制作公司 南宁网络推广公司 河池营销网站建设 南宁抖音代运营 贺州网站建设公司 贵港网站建设制作 广州网站建设制作 河池网站建设制作 百色网站建设制作 梧州网站建设制作 湛江网站建设 肇庆网站建设 佛山网站建设 肇庆网站建设公司 南宁应用定制开发 网站维护服务 南宁网站运营维护 德海网站营销推广服务 玉林网站建设 梧州网站建设 贵港网站建设 广西商城app开发 南宁网站建设报价 南宁小程序定制 柳州软件开发外包 河池网站制作公司 北海网站制作公司 贵港网站建设公司 南宁建站服务外包 桂林微信开发公司 河池外贸网站建设 河池小程序开发 柳州网站制作 桂林微信公众号开发 北海小程序开发 南宁短视频推广 南宁谷歌海外推广 梧州APP开发 APP定制开发 贺州app外包公司 广州网站建设 防城港网站建设 梧州生态农业种植 梧州厨房设备厂家 南宁软件开发 湛江网站建设制作 茂名网站建设制作 肇庆网站建设制作 零售管理系统 网站群系统 南宁网络推广服务机构

智慧机房在线体验

国瑞电子·机房监控体验端

用户名:root密码:111111 点击体验